КРИТ ТОРО
Единая модульная платформа со встроенными искусственным интеллектом для управления всем циклом технического обслуживания и ремонта — от стратегического планирования и графиков ППР до выполнения ежедневных задач: обходов, осмотров, регистрации заявок и ремонтных работПродукт
- 11
- Крупных промышленных предприятий
- 7 000+
- Активных пользователей ежедневно
- 5 млн+
- Заявок на ремонт в месяц
Платформа КРИТ ТОРО централизует управление заявками, ремонтами и ресурсами, превращая разрозненные операции в контролируемый процесс. Это сокращает незапланированные простои и продлевает срок службы оборудования. Интеграция с корпоративными ERP-системами обеспечивает обмен данными и комплексную автоматизацию всех процессов ТОиР
Система поддерживает работу как на стационарных, так и на мобильных рабочих местах
Платформа КРИТ ТОРО официально зарегистрирована в реестре российского ПО, что гарантирует ее безопасность и соответствие требованиям импортозамещения
Система поддерживает работу как на стационарных, так и на мобильных рабочих местах
Платформа КРИТ ТОРО официально зарегистрирована в реестре российского ПО, что гарантирует ее безопасность и соответствие требованиям импортозамещения
Бизнес-роли ТОиР
Менеджер по планированию
Среднесрочное планирование, балансировка мощностей, оперативное планирование, мониторинг работ и дефектов, создание внеплановых заказов
Специалист НСИ
Ведение базы данных оборудования, создание и ведение справочников ТОиР, корректировка технологических карт и планов ТОРО
Менеджер по надежности
Определение корректирующих мероприятий, анализ эффективности стратегии обслуживания, проведение расследований RCA
Ремонтный персонал
Авторизация, получение сменных заданий, подтверждение операций, ввод измерений, регистрация дефектов
Как КРИТ ТОРО решает проблемы ТОИР
Предотвращение простоев через плановое обслуживание
Автоматическое планирование ТО и ремонтов по графикам и контроль сроков и напоминания
Оптимизация запасов и человеческих ресурсов
Формирование обоснованных заявок на материалы и видение загрузки и компетенций для равномерного распределения задач
Цифровая прозрачность
Онлайн-статусы всех заявок и работ (от создания до закрытия) и электронный документооборот (задание создается, утверждается и закрывается в системе)
Единая цифровая история оборудования
Полная карточка актива со всей документацией и историей ремонтов и фиксация всех выполненных работ и затрат
Управление на основе данных
Дашборды и отчеты по ключевым показателям и аналитика для прогноза и снижения затрат
Возможности КРИТ ТОРО
- Создание, изменение и просмотр данных технических мест и единиц оборудования
- Ведение характеристик, точек измерения и данных о изготовителе
- Просмотр истории сообщений и заказов ТОРО по оборудованию
- Управление вложениями (схемы, акты, документация к оборудованию)
- Просмотр иерархической структуры технических объектов
- Планирование и просмотр графика работ на недельном горизонте, фильтрация и группировка заказов
- Отображение невыполненных заказов ТОРО, перепланирование путем перемещения
- Визуализация статуса заказа, его продолжительности и обеспеченности человеческими ресурсами
- Назначение исполнителей на операции заказов в соответствии с должностью и их доступностью
- Горизонт планирования 1 дня до 5 лет
- Расчет сроков и стоимости работ при любом изменении графика или параметров заказа в реальном времени
- Расчет стоимости и продолжительности простоя оборудования в реальном времени
- Выбор оптимального графика работ, за счет возможности создания и сравнения версий планов
- Принятие решений на основе более 50-ти ключевых показателей
- Массовое изменение заказов ТОРО
- Планирование графика работ с учетом: лимитов бюджетов, доступности исполнителей, доступности МТР
- Просмотр списка сообщений о неисправностях и заявок на обслуживание
- Отображение по статусам в виде вкладок
- Приоритизация сообщений
- Создание заказов ТОРО
- Просмотр списка заказов, фильтрация, сортировка, настройка полей
- Формирование и печать годового графика ППР в формате Excel
- Создание, изменение, утверждение заказов и печать заказов ТОРО
- Быстрое оформление внеплановых заказов на основании технологических карт
- Анализ выполнения мероприятий ТОиР
- Ведение единого каталога МТР и ВПС
- Контроль складских запасов и списание ТМЦ
- Резервирование материалов под конкретные операции
- Ведение учетных записей пользователей
- Управление ролями пользователей
- Автоматический подбор свободного исполнителя
- Массовое назначение на операцию
- Оценка соответствия исполнителя параметрам операции
- Управление справочником стратегий
- Стратегии «по времени» и «по наработке»
- Ведение нескольких циклов со своими периодичностями в одной стратегии
- Выбор единиц измерения в зависимости от идентификатора планирования
- Управление графиком проведения регламентных работ
- Формирование графика ППР на любом горизонте планирования
- Запуск планов и автоматическое создание заказов ТОРО
- Калькуляция планов
- Просмотр списка отзывов
- Просмотр списка заказов ТОРО и их статусов
- Создание планов по счетчику, по стратегии или комбинированных с настройкой типа зависимости
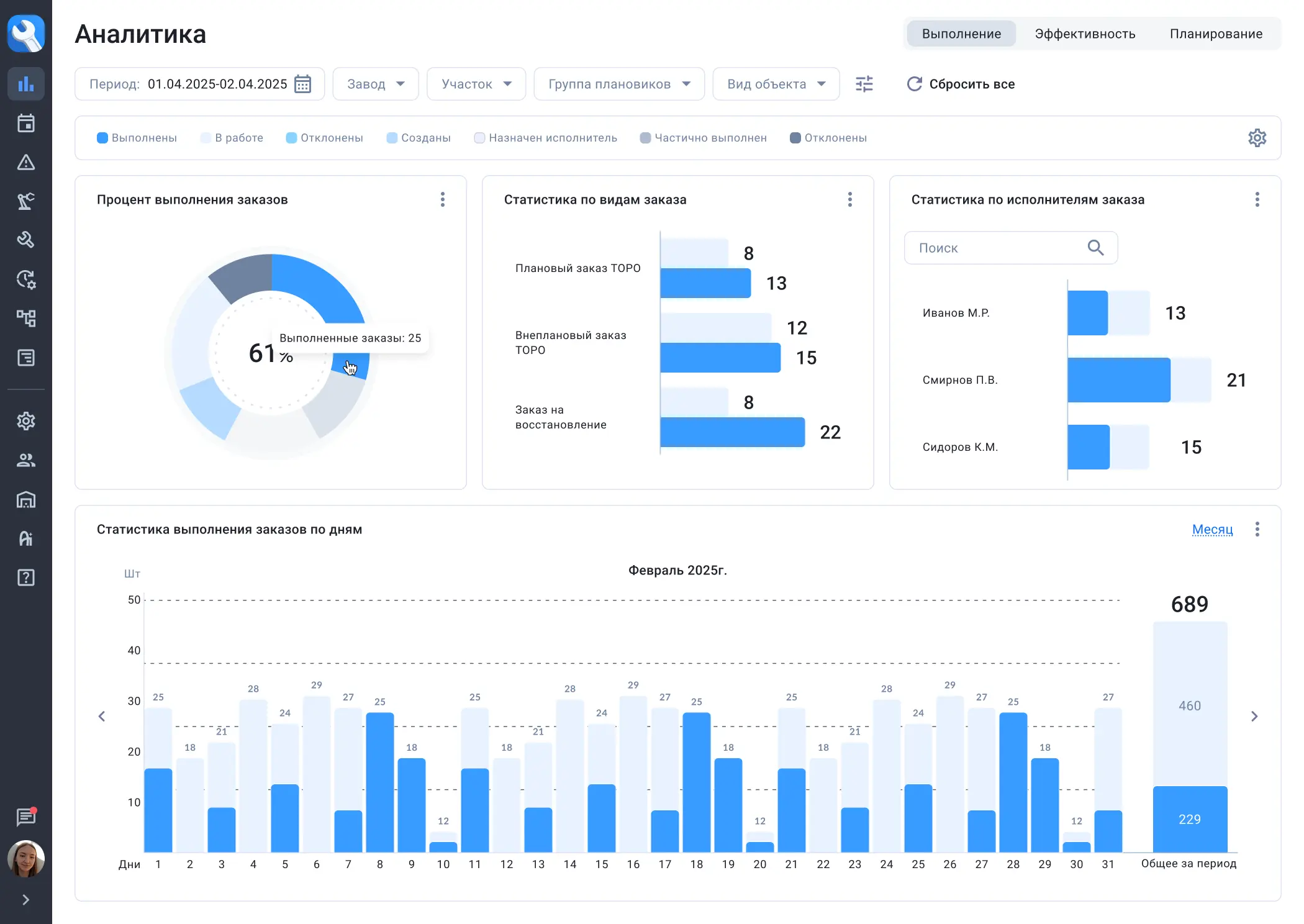
- Визуализация данных в виде интерактивных графиков
- Выбор периода и фильтрация отображаемых данных
- Гибкая настройка дашбордов
- Просмотр статистики по исполнителям и видам заказов
Возможности мобильного приложения
- Доступ к истории обслуживания оборудования и журналу неисправностей
- Электронный паспорт оборудования, который всегда под рукой
- Присвоение QR или RFID метки к оборудованию в два клика
- Просмотр и фильтрация списка ремонтных заданий
- Просмотр вложений подробной информации по заказам и сообщениям
- Выполнение осмотров и ремонтов с фиксацией фактического времени выполнения операций
- Регистрация показаний датчиков и измерительных приборов в процессе выполнения обходов
- Просмотр истории показаний контрольных точек
3 способа сэкономить с КРИТ ТОРО
10% экономия на ФОТ и внешних услугах за счет:
- Сокращения переработок и оптимизации численности
- Уменьшения трудозатрат на бумажную работу
- Снижения объёма привлечения подрядчиков
15% сокращение простоев за счет:
- Уменьшения внеплановых остановок
- Сокращения длительности плановых ТО
- Повышение качества оперативного планирования (контроль статуса работ)
10% снижение запасов ТМЦ за счет:
- Повышения оборачиваемости складов
- Учета материалов у мастеров (исключение потерь)
- Сокращения срочных закупок
Что дальше?

Демо-доступ
- 1 месяц
- Весь функционал
- 5-30 пользователей
- Облачный стенд
- Поддержка: 2LS, 3LS
Сервис в облаке (On-cloud)
- 1 месяц настройка
- 1 месяц пилот
- Старт-пакет
- Лицензии
- Поддержка
На серверах заказчика (On-premise)
- 2 месяца настройка
- 1 месяц настройка
- Старт-пакет
- Лицензии
- Поддержка
Тарифы
Старт-пакет
500 000 ₽
Единоразово для выполнения настройки, обучения и консультацийТехническая поддержка
Включена в стоимость
2я линия: анализ обращений в рабочее время
3я линия: гарантия и обновления
3я линия: гарантия и обновления
Small
от 50
1 500 ₽/месяц
за 1 пользователя
Medium
от 300
1 250 ₽/месяц
за 1 пользователя
Upper
от 1 000
1 000 ₽/месяц
за 1 пользователя
Large
от 3 000
По запросу
Индивидуальный расчет
* Указаны лицензии на каждого пользователя. Бессрочная и безлимитная лицензия обсуждаются индивидуально.
Small
от 50
1 700 ₽/месяц
за 1 пользователя
Medium
от 300
1 500 ₽/месяц
за 1 пользователя
Upper
от 1 000
1 250 ₽/месяц
за 1 пользователя
Large
от 3 000
По запросу
Индивидуальный расчет
* Указаны лицензии на каждого пользователя. Бессрочная и безлимитная лицензия обсуждаются индивидуально.
Старт-пакет
750 000 ₽
Единоразово для выполнения настройки, обучения и консультацийТехническая поддержка
2я линия: анализ обращений – составляет 20% от стоимости лицензии за тот же период
3я линия: гарантия и обновления Включена в стоимость
3я линия: гарантия и обновления Включена в стоимость
Small
от 50
1 100 ₽/месяц
за 1 пользователя
Medium
от 300
900 ₽/месяц
за 1 пользователя
Upper
от 1 000
700 ₽/месяц
за 1 пользователя
Large
от 3 000
По запросу
Индивидуальный расчет
* Указаны лицензии на каждого пользователя. Бессрочная и безлимитная лицензия обсуждаются индивидуально.
Small
от 50
1 200 ₽/месяц
за 1 пользователя
Medium
от 300
1 000 ₽/месяц
за 1 пользователя
Upper
от 1 000
800 ₽/месяц
за 1 пользователя
Large
от 3 000
По запросу
Индивидуальный расчет
* Указаны лицензии на каждого пользователя. Бессрочная и безлимитная лицензия обсуждаются индивидуально.
Eсть задача, но не знаете с чего начать?
Напишите нам — мы поможем. Выслушаем ваши задачи для бизнеса и на их основе предложим варианты решения.
Возможности развития решения

AR-Ассистент для выполнения
ремонтов и обслуживания
AR-Ассистент для выполнения
ремонтов и обслуживания
- Идентификация оборудования по NFC-меткам для оперативной фиксации дефектов
- Идентификация оборудования по QR-кодам для оперативной фиксации дефектов

Охота за рисками
Охота за рисками
- Рост уровня охраны труда и безопасности на производстве
- Мобильная регистрация рисков
- Элементы геймификации
- Смотреть продукт

Электронный LOTO-журнал
Электронный LOTO-журнал
- Контроль за выполнением LOTO-бирочных процедур
- Использование пропуска сотрудника для установки электронной подписи при выполнении операции
- Обозначение рисков при выполнении работ
- Интеграция с процессами ТОиР

Система электронных наряд-допусков
Система электронных наряд-допусков
- Безбумажное введение наряд-допусков
- Использование электронной подписи
- Уменьшение времени оформление наряд-допусков
- Блокировка выдачи наряд допусков на основании данных,
полученных из смежных систем (учет СИЗ, веб-табель, КПП)
Реализованные проекты
.webp)
.webp)




























